本内容来源于@什么值得买APP,观点仅代表作者本人 |作者:铁院红叶
创作立场声明:商品来源为厂家送测,realme利益相关。
2021年想换手机的朋友,真的没必要再看什么千元机了,换就一步到位,今年最牛的手机CPU当然是高通骁龙888,目前采用高通骁龙888的手机有:Realme 真我GT(杨幂代言,2799元起)、魅族18(4399元起)、vivo X60 Pro+(刘雯代言,4998元起)、vivo iQOO 7(3798元起)、小米11(雷军本人代言,3999元起)、红米K40 Pro(王一博代言,2799元起)、努比亚红魔6(3799元起)、三星 Galaxy S21(4999元起),同样CPU配置,性价比最高的莫过于Realme GT和红米K40 Pro,不过这两款手机Realme GT最低配为8+128GB配置,而红米K40 Pro则是6+128GB,所以综合来看,高通骁龙888处理器的手机,性价比最高非Realme GT莫属!

提起Realme很多人还会想到OPPO,但其实Realme这两年明显在品牌影响力还有口碑都有超过OPPO风头之嫌,这也难免让人感慨真是长江后浪推前浪,新品牌Realme前后推出的几款手机都得收获了不少粉丝。

今天就给大家详细体验下这款史上性价比最高的高通骁龙888旗舰手机,产品配件要给差评,为啥呢?“不!环!保!”,哈哈,这年头送充电头都成了罪过了是不是。

Relame GT目前在网上争议最大的应该属这块6.43英寸三星Super AMOLED电竞屏,600尼特亮度让一些黑粉爆出“户外阳光底下看不清屏幕”的言论,关于这点我也是第一时间在午后阳光下做了测试,大家可看我的B站视频://p1-tt.byteimg.com/origin/pgc-image/99d548ed6ddd472585b4abbafeca62f8.jpg" style="width: 650px;">
真我GT整机采用3D玻璃机身,热弯玻璃的弧度使得握持感更贴合掌心,机身厚度仅为8.4mm,颜色上有银河战舰和深海飞艇和曙光3种颜色。

这块三星120Hz Super AMOLED电竞屏拥有100% P3广色域和98%的NTSC色彩饱和度,前后双环境光传感器,屏占比91.7%,显示色彩饱和度个人觉得要比手上的其它机型更加鲜艳一些,不过在设置里也都可以进行DIY调节。

186g的机身重量,小姐姐拿在手里也都能很好地单手握持,而且3D玻璃机身也更加抗摔,屏幕出厂时也自带了一张保护膜,无需用户额外购买。

我手上的这款正是银河战舰版本,银色后盖,在不同角度下呈现出线性的光斑还是很好看的,轻盈的机身我个人觉得非常OK。

不过有一说一,这种玻璃材质的后盖的确是很容易沾指纹的,解决的办法要么像微博上的魏布斯那样天天拿着酒精湿巾擦擦擦,要么,还是带个手机壳吧亲。

Realme GT的低配版8+128GB为2799元,而高配版则是12+256GB,售价为3299元,系统版本为Realme UI 2.0,底层为安卓11系统。


随手下载安兔兔跑了下分,其实在拿到手机之前我就知道这款手机轻松72w+,但没想到我这款高配版随后一跑就跑到了77w+,这个跑分也是没谁了,正如文章开头我说这是性价比最高的手机,一点毛病都没有,性能在安卓手机排行榜上稳稳地第一名,第二名则是vivo的iQOO7,第三名是vivo X60 Pro+,而红米K40 Pro则未进前三。价格最低,性能最强,你说气人不气人?!

很多手机现在都支持熄屏显示,大多数都是可以设定为显示时间,而Realme UI除了可以显示时间外,还可以自定义文字,比如,你可以把你喜欢的一句话或者你的座右铭让它作为熄屏显示,略有格调。

高性能处理器必然意味着功耗要更高些,在Realme GT的续航实测中,打王者荣耀游戏13分钟,掉电5%,也就说持续玩游戏的话,Realme GT能维持260分钟以内。

而充电速度就不用担心了,Realme GT官方自带的充电头为65W智慧闪充充电器,99%转化率,4400mAh的电池,充电3分钟,开黑51分钟,从0到满电仅需35分钟,而且搭载智能五芯保护,边玩边闪充,安全不发烫。(小细节,如果使用的是快充,充电界面为橙色表示活力十足,如果是满充,充电界面则为蓝色应该表示比较淡定吧哈哈)。

1600万前置摄像头对于喜欢自拍的小姐姐来说,清晰度起码得到了保证,78°广角、F2.5光圈,进光量能够让人物自拍细节更加丰富。

它的前置摄像头还支持人像虚化,尽管是单摄,但通过算法也达到了较好的模拟景深效果,美颜、HDR、人脸识别、滤镜、畸变矫正,前置摄像的功能也很丰富。

它的后置摄像头有3个,分别为6400W像素的索尼IMX682主摄,F1.8大光圈,和800W像素的超广角,119°可以收纳更多场景,以及200W微距镜头,等效焦距21.88mm;视频方面支持EIS、UIS和UIS MAX视频防抖和视频虚化功能,下面请欣赏来自小姐姐的实拍样张。


以上为Realme 真我GT手机的主摄实拍样张,相机水印显示为“Shot on realme GT”。

以上为超广角模式,该模式下明显场景变得非常大,相比正常模式下可收纳的环境更多,场面也看起来更为宏伟,而人物和四周也没有明显的畸变,效果还是很OK的。


上面两张分别为标准模式和人像模式,相比标准模式,人像模式明显只将人物作为拍摄对焦点,而人物后面的背景则全部进行景深虚化处理,使照片更具美感,也有了一丝朦胧感,拍出来的样张比较唯美。

这张就不是手机样张啦,这张相片是单反拍摄,大家可以对比下手机与单反的区别,不过就发朋友圈来说,我反而觉得realme GT的人像模式似乎比单反更受小姐姐的喜欢。

拍了半天,小姐姐已经迫不及待想玩游戏了,关于游戏环节其实是这款手机测评当中最不用担心也无需体验的环节,因为高通骁龙888作为目前最顶级的CPU来说,什么王者、吃鸡效果全满也不在话下。

realme UI 2.0还支持开启电竞模式,让处理器性能满血运行,加上LPDDR5和UFS3.1的读取性能,无论是游戏的加载,还是启动运行,都要比别人快人一步。在游戏空间模式下,我们还I可以打开“超现实画质”以及“变声器”等功能, 进一步增强游戏的视觉冲击力和有趣性。

在玩王者的体验中,我问小姐姐流畅度如何,妹子说手感相当流畅,动画、技能特效也感觉比苹果更加细腻了。


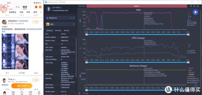
那是当然,在PerfDog测试当中,王者荣耀的FPS稳居90,不会出现掉帧的现象,视觉体验效果自然要比FPS30、FPS60要更好一些。


而在和平精英游戏当中,它的帧率目前是能够达到FPS60,从开局到吃鸡一把的体验中,也没有出现任何掉帧现象,无论是处理器性能还是Adreno 660 GPU,都使得游戏沉浸感十足。

此外,我们在系统设置里还可以开启120Hz高刷新率,这样在日常刷社交软件如微信朋友圈、微博、bilibili的时候,上下滑动屏幕就会显得更加流畅。Realme UI 2.0还支持自然灾害预警,可以打开预警闪光灯,这个功能我也要点个赞。

在PerfDog测试里,狂刷微博,帧率最高达到了118FPS,确实名副其实,用惯高刷新率再去用以前的老旧手机,确实有些不习惯了。

realme GT手机还有一个比较个性的功能,那就是它实验室当中的“入眠胶囊”,以前我还真就没用过,不小心打开后,悲剧了!因为我当天晚上在打王者荣耀排位赛,忘记了这个入眠胶囊功能,到了设定好的23:00后,屏幕突然就锁屏了,我的天,怎么划都划不开(事后我才知道重启可以解除,最多解除3次),然后,然后就被投诉了,直接扣分扣到不能排位,我也是醉了,哈哈,这个功能真的是强制你早点入眠。

说了这么多,想必大家对realme 真我GT手机已经十分了解了,纵观目前所有的高通骁龙888 CPU旗舰手机,不难看出,realme GT才是最有诚意,最想给用户带来最强性能的手机型号,最后,我想跟那些动不动就四五千元的手机说一声:多跟人家realme学学,同样是骁龙888,咋的,你们的骁龙888就更加金贵?我看未必,不管白猫黑猫,能抓的住耗子的才是好猫,realme GT用实力告诉你们,价格最低性能也可以最强悍,不服跑个分!
版权声明:CosMeDna所有作品(图文、音视频)均由用户自行上传分享,仅供网友学习交流。若您的权利被侵害,请联系删除!
本文链接://www.cosmedna.com/article/986467284.html








 
                                             
                                             
                                             
                                             
                                             
                                             
                                             
                                             
                                             
                                             
                                             
                                         
                                         
                                         
                                         
                                         
                                         
                                         
                                         
                                         
                                         
                                         
                                         
                                         
                                         
                                        